Home Ā» Client cases Ā»
BEA ERP
BEA Solutions has been developing smart and integrated business software for SMEs for over 20 years. Their all-in-one solution, BEA ERP, supports the entire business operation: purchasing, sales, inventory management, WMS, production, HR, CRM, finance, business intelligence, and document management.
BEA is fully developed on the Rapid Cloud Development (RCD) framework. This strategic choice enables BEA to evolve rapidly in line with the needs of modern companies.
Why BEA chose a full-stack RCD foundation
Simplify Code
A single, future-proof codebase for all modules: ERP, WMS, CRM, HR, finance, parametersā¦
ā easier upgrades and less error-prone maintenance.
Develop Faster
Re-usable components and low-code development ensure that new features and customer-specific enhancements go live much faster.
ā customers benefit from innovation sooner.
Full-stack flexibility
Frontend + backend + integrations within one platform: web, desktop and mobile.
ā perfectly suited for warehouse operations, order picking, financial management and dashboards.

Smart workflows
Full process visualisation and automation
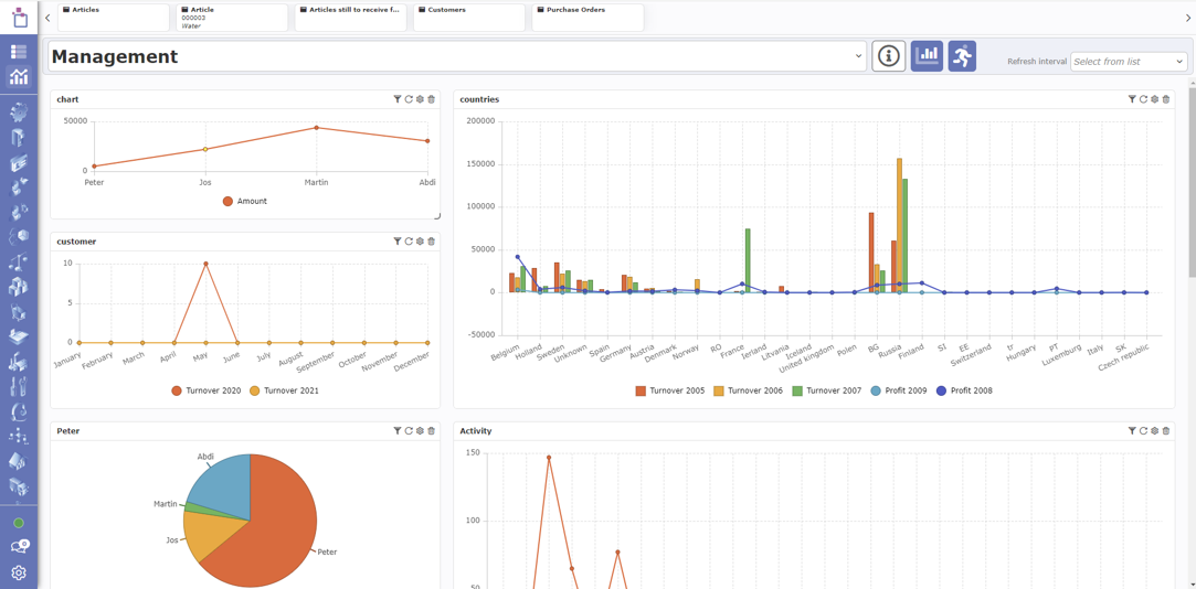
Management dashboards & BI
Real-time insight into performance, turnover and activity
360° customer view
All data in one place, including documents and maps
Mobile WMS app
Picking, stock transfer and task management on handheld devices
Integrated document management
Invoices, packing slips and orders directly linked to transactions
Intuitive order & financial management
Faster and more informed decision-making
Smart master data
Validated addresses and data standards built-in
Uniform UX across all modules
Suppliers, HR, logistics, finance⦠always the same user experience
Highly configurable
Customer-specific settings without custom code
Fill in the form below and we will contact you as soon as possible!
"*" indicates required fields